داشبورد BI، دستیار هوشمند مدیران

اصلاح الگوها، کاهش هزینه‌ها، گزارش‌های تحلیلی

هزینه و زمان قابل محاسبه است

تحلیل و پردازش هزینه‌ها، مسیرها، زمان سفرها و توقف‌ها

داشبورد مدیریتی کسبی (BI) چیست؟
داشبورد مدیریتی کسبی (BI) چیست؟

داشبورد BI کسبی، داده‌های سفرهای سازمانی را به بینش مدیریتی تبدیل می‌کند تا مدیران بتوانند عملکرد پرسنل، هزینه‌ها و الگوهای رفتاری سازمان را شفاف و قابل تحلیل ببینند.

داشبورد BI چه مزایایی دارد؟

شفافیت کامل در سفرهای کاری
شفافیت کامل در سفرهای کاری
تمام مسیرها، زمان‌ها، توقف‌ها و هزینه‌ها به‌صورت متمرکز و قابل ردیابی ثبت می‌شوند.
تصمیم‌گیری مبتنی بر داده
تصمیم‌گیری مبتنی بر داده
گزارش‌ها و نمودارها به مدیران کمک می‌کند تصمیم‌ها را بر اساس واقعیت‌های اجرایی بگیرند؛ نه حدس و گمان.
کنترل و بهینه‌سازی هزینه‌ها
کنترل و بهینه‌سازی هزینه‌ها
امکان شناسایی هزینه‌های پراکنده، الگوهای پرهزینه و مصرف غیرهدفمند بودجه.
ارزیابی عملکرد پرسنل و تیم‌ها
ارزیابی عملکرد پرسنل و تیم‌ها
مقایسه عملکرد افراد، گروه‌ها و دپارتمان‌ها در بازه‌های زمانی مختلف.
شناسایی رفتارهای خارج از الگو
شناسایی رفتارهای خارج از الگو
تشخیص توقف‌ها، مسیرها و هزینه‌هایی که با استاندارد سازمان هم‌خوانی ندارد.

معرفی بخش‌ به بخش داشبورد مدیریتی کسبی

تنظیمات؛ تعریف رفتار استاندارد سازمانی
تنظیمات؛ تعریف رفتار استاندارد سازمانی
در داشبورد BI، ابتدا استانداردهای رفتاری سازمان تعریف می‌شود تا تمام تحلیل‌ها بر اساس آن انجام شود.
  • توقف درب منزل: تعیین حد مجاز انتظار پیش از شروع مأموریت
  • توقف در ویزیت: تعیین حداقل و حداکثر زمان مجاز هر مأموریت
  • هزینه پیمایش: تعیین بازه هزینه منطقی برای هر لوکیشن
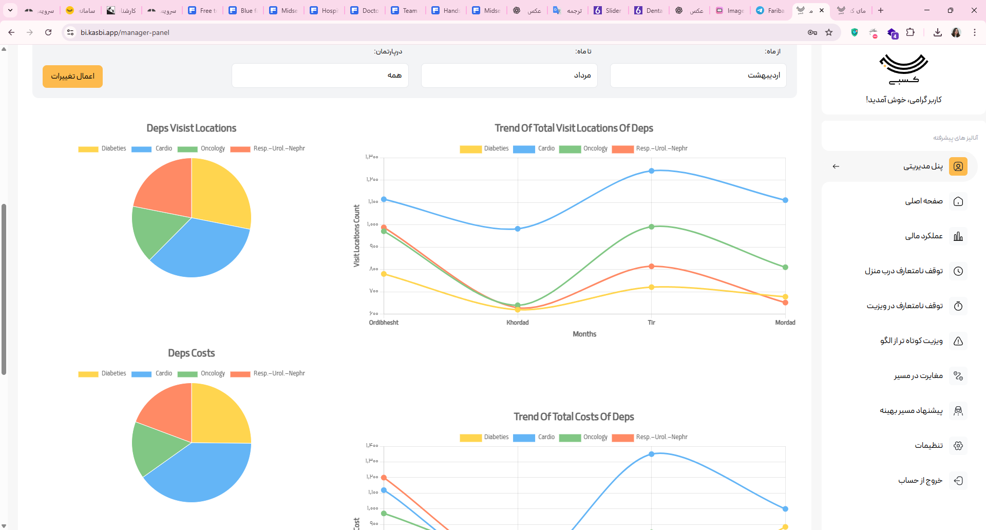
پنل مدیریتی؛ دیدگاه جامع از وضعیت سفرهای سازمان
پنل مدیریتی؛ دیدگاه جامع از وضعیت سفرهای سازمان
در پنل مدیریتی، مدیران تصویری کلی از وضعیت سفرها، بودجه و عملکرد دپارتمان‌ها در اختیار دارند.
  • تعداد لوکیشن‌های ویزیت‌شده
  • میانگین هزینه هر لوکیشن
  • بودجه مصرف‌شده و اعتبار باقی‌مانده
  • مقایسه عملکرد گروه‌ها و دپارتمان‌ها
عملکرد مالی؛ تحلیل هزینه‌ها به تفکیک نفر و تیم
عملکرد مالی؛ تحلیل هزینه‌ها به تفکیک نفر و تیم
این بخش به مدیران امکان می‌دهد هزینه‌های سفر را در بازه‌های زمانی مختلف تحلیل و مقایسه کنند.
  • مجموع هزینه‌های هر پرسنل
  • میانگین هزینه در هر لوکیشن
  • مقایسه هزینه ماهانه دپارتمان‌ها
  • مقایسه عملکرد هر فرد با خودش و سایرین
رفتارهای خارج از الگو؛ جایی که انحراف‌ها دیده می‌شود
رفتارهای خارج از الگو؛ جایی که انحراف‌ها دیده می‌شود

داشبورد BI رفتارهایی را که خارج از الگوی تعریف‌شده سازمان است به‌صورت شفاف نمایش می‌دهد.

  • توقف نامتعارف درب منزل
  • توقف بیش از حد در ویزیت
  • ویزیت کوتاه‌تر از الگو
  • مغایرت در مسیرهای مأموریتی

با داشبورد مدیریتی کسبی، هزینه‌های پنهان قابل مشاهده می‌شود

در داشبورد مدیریتی چه می‌بینید؟

بر اساس الگوی رفتاری استاندارد سازمان، تعریف‌شده در سامانه کسبی
توقف‌های غیر عادی
توقف‌های غیر عادی

توقف‌های خارج از الگو شناسایی می‌شود.

سفرهای با هزینۀ نامتعارف
سفرهای با هزینۀ نامتعارف

سفرهایی که هزینه نامتعارفی داشته است مشاهده می‌شود.

رفتارهای خارج از الگو
رفتارهای خارج از الگو

مسیرهای خارج از الگو قابل تشخیص است.

نمودار قیاسی هزینۀ سفر هر فرد نسبت به گذشته خودش و گروه
نمودار قیاسی هزینۀ سفر هر فرد نسبت به گذشته خودش و گروه

هزینه سفرهای هر فرد را نسبت به دیگر اعضای گروه و نسبت به عملکرد گذشتۀ همان فردقابل مقایسه است.

گزارش‌های نموداری کارکرد پرسنل و هزینه‌ها بر مبنای داده‌های ثبت شده از سفرها
گزارش‌های نموداری کارکرد پرسنل و هزینه‌ها بر مبنای داده‌های ثبت شده از سفرها

بر اساس داده‌هایی که به صورت خودکار از سفرهای کاری ثبت شده، کارکرد پرسنل و هزینه‌ها در نمودارهای قیاسی ارائه می‌شود.

مفتخریم به سال‌ها همکاری با